在大多數壓縮機中,制冷劑與潤滑油的相互接觸是不可避免的,壓縮機的排氣中也不可避免的會夾帶有潤滑油。為了使帶入系統的潤滑油返回壓縮機.制冷系統必須考慮回油問題。制冷劑與潤滑油相互溶解的程度不同,系統采用的回油方式也應不同。
如制冷劑與潤滑油相互溶解,則在冷凝器或貯液器中,潤滑油與制冷劑不能分離。在這種情況下,可采用夾帶回油,即采用較高的回氣流速將潤滑油從蒸發器夾帶回壓縮機。
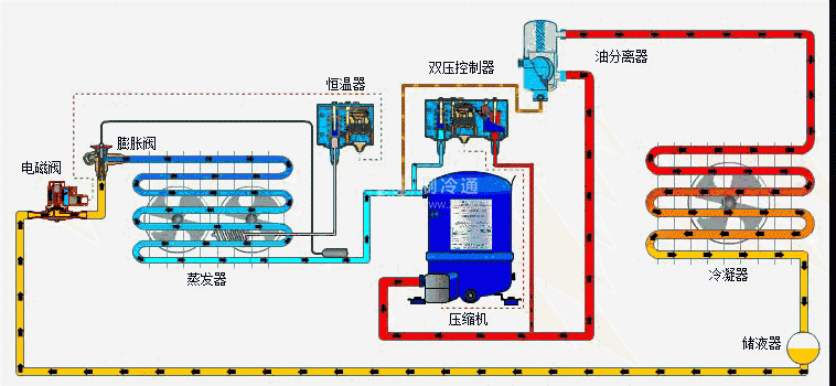
如制冷劑與潤滑油相互不溶解,進入冷凝器或貯液器中的潤滑油必須分離出來。否則,如潤滑油進入節流機構,有可能凝固在節流機構中,形成“油堵”。在這種情況下,系統中必須設有油分離器,采用分離回油。

制冷劑的溶油性對換熱器的性能有相當影響。當制冷劑在蒸發器中含有潤滑油且與潤滑油相互溶解,通常會增強換熱作用,當制冷劑與潤滑油相互不溶解,潤滑油會在換熱器中形成油膜,增大換熱熱阻。
制冷劑與潤滑油相互溶解,會使潤滑油稀釋,改變潤滑特性。因此,如制冷劑與潤滑油能相互溶解,則需使用粘度較大的潤滑油,使其稀釋后的黏度符合潤滑要求。






